New Feature Alert: Jumpstart Your Creativity with Ready-to-Use Content Templates!

Content Templates

Kibana

Kibana Integration liefert sämtliche Informationen von typischen Aktivitäten aus CELUM zu der quelloffenen Analyseplattform Kibana.
Kibana logo

CELUM Aktivitäten in Kibana visualisieren

Kibana Integration liefert sämtliche Informationen von typischen Aktivitäten aus CELUM zu der quelloffenen Analyseplattform Kibana, damit diese einfach und schnell visualisiert werden können.

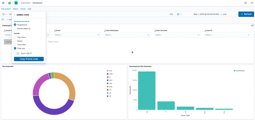
Mit Kibana kannst du deine Daten visualisieren und im Elastic Stack navigieren, um sich ein Bild davon zu machen, welche Anfragen an CELUM erfolgen. Kibana bietet dir flexible Möglichkeiten, deine Daten aufzubereiten und zu visualisieren. Es bietet von Hause aus alle klassischen Darstellungen: Histogramme, Liniendiagramme, Kreisdiagramme, Ringdiagramme und mehr.

CELUM Workflows Events (Status-gebunden) können mit Kibana ebenfalls visualisiert werden.

Das Best-Practice-Projekt ist an die individuellen Bedürfnisse anpassbar. Entwickelt von brix.

vorteile

VISUALISIEREN
Tabellen, Karten und andere Tools in Kibana warten darauf, deine Daten live darzustellen.

DIAGRAMME UND TABELLEN
Datendiagramme, Zeitdiagramme, Mengendiagramme u. v. m.

DASHBOARDS
Kibana-Dashboards zeigen eine Sammlung an Visualisierungen und Suchen an – zielgruppenspezifisch.

DISCOVER
Data Discovery-Funktionen, um deine Daten zu erkunden.

Anwendungsbeispiele

Teilen und zusammenarbeiten

Kibana-Visualisierungen ganz einfach mit anderen im Team teilen – bette ein Dashboard ein, teile einen Link oder exportiere deine Daten (PDF, PNG, CSV) und verschicke sie als Anhang. Organisiere deine Dashboards und Visualisierungen in Kibana-Spaces.

MACHINE LEARNING

Mit Elastic Machine Learning kannst du das Verhalten deiner Elasticsearch-Daten – Trends, Regelmässigkeit und mehr – automatisch in Echtzeit modellieren.

Group 42

Zielgruppenspezifische Erstellung von Kibana Dashboards

Group 90

Statistische Auswertung und Visualisierung der Events (wie das Hinzufügen und Löschen von Assets)

Group 18

Visualisieren des Editierens von Metadaten

Group 96

Visualisieren der Asset-Verwendung (Up- und Downloads)

Sieh Dir an, wie CELUM mit Kibana nahtlos zusammenarbeitet.
arrow-icon